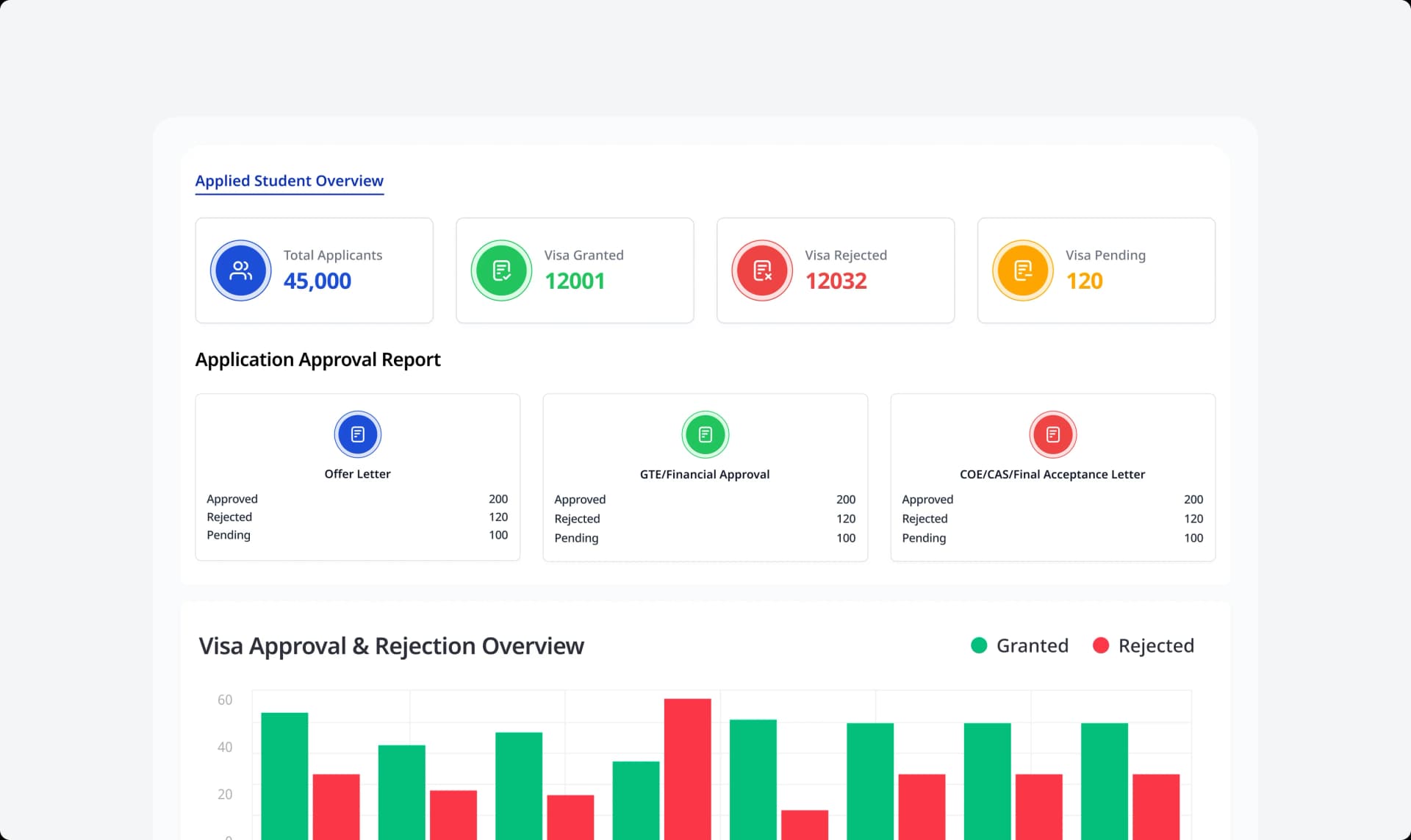
Visa Application Management helps consultancies streamline one of the most critical and sensitive stages of the student journey—visa processing. Instead of relying on manual checklists, scattered instructions, or back-and-forth messages, your team gets a centralized system to manage every requirement, document, deadline, and status update with precision. With automated reminders, structured workflows, and unified document handling, visa processing becomes faster, more accurate, and far more reliable for both your team and your students.
Most consultancies struggle with visa management because:
The Documents Management feature structures and automates the entire document lifecycle—from upload to verification.
With every detail organized and monitored, your team delivers a consistent, error-free visa experience.

With streamlined Visa Application Management, your consultancy can:
Almost every stage of the student journey depends on documentation, applications, visas, financial reviews, offers, CAS, SOPs, and compliance checks. When files go missing or become unorganized, the entire workflow slows down. A structured visa system ensures:
Whether you’re managing 20 or 2,000 visa applications, a reliable system ensures smooth processing and higher success rates.
By centralizing visa requirements, documents, communication, and deadlines into one powerful system, the platform ensures accuracy, speed, and confidence in every file. Nothing gets overlooked, every stage is monitored, and your consultancy delivers a seamless, professional visa experience that supports predictable success and long-term growth.